Ethos API Monitor

Reduce downtime with
ProcessMaker's Ethos API Monitor

Proactively identify Ethos API issues before they impact users. Schedule automated checks, receive error codes, and get instant alerts so your student and staff experiences stay reliable.

Reduce downtime with ProcessMaker's Ethos API Monitor

Stop unexpected Ethos slowdowns from becoming campus‑wide incidents

Teams integrating with Ethos often struggle to maintain stable, performant applications because outages or degradations may appear without warning. Ethos API Monitor gives you early visibility, faster troubleshooting, and fewer support tickets.

Reduce downtime with proactive, automated health checks.

Accelerate resolution with endpoint‑level history and timestamped records.

Increase confidence by sharing trends and detailed records with IT and business stakeholders.

Purpose‑built for <br class=d-none d-lg-block />Ethos monitoring

Purpose‑built for
Ethos monitoring

Everything you need to keep Ethos integrations stable and predictable.

  • Flexible Scheduling: Define when and how often health checks run to match maintenance windows.
  • Failure Alerts: Get immediate email notifications to help your team act before users feel any impact.
  • Detailed Audit Trail: Easily access past Ethos API health check results with timestamps and details.
  • Manage Endpoints: Define and manage the Ethos API endpoints to monitor, including types, resources, and authentication.

Frequently Asked Questions

IT teams, process owners, and developers responsible for Ethos‑integrated processes and student‑facing apps.

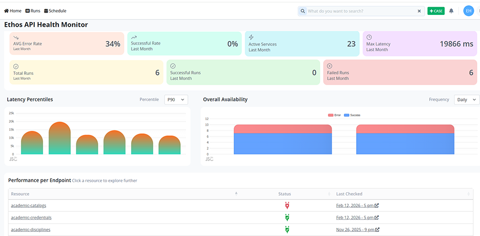
Endpoint availability, success/error rates, and latency percentiles.

Email notifications are sent immediately when a check fails, with error codes and response times on the dashboard.

No. Ethos API Monitor is delivered by ProcessMaker and configured through the UI.

Request a Demo

Empower Your Team, Transform Your Business

Ensure both are successful with ProcessMaker.

Request a Demo

Request a Demo

Privacy Update
We use cookies to make interactions with our website and services easy and meaningful. Cookies help us better understand how our website is used and tailor advertising accordingly.

Accept